Infos

Braumat


Dokumente und Informationen rund um Braumat

 

Braumat-Features

Die vielfältigen Möglichkeiten des Braumat-Systems, hier mal gelistet

Deutsch: Download

Leitfaden zur System- und Prozessbedienung

Anleitung für die Bediener und das System-Wartungs-Personal

Deutsch: Download

Programmieranleitung für Braumat-Programmierer (Programmers-Guide, in Englisch)

Programmers_Guide (nur Englisch)

Engineering-Leitfaden (nur Englisch)
 

Tips und Tricks zu Braumat.

Hier gibt es zu verschiedenen Themen Informationen, was in obigen Dokumenten nicht zu finden ist und auch im Manual nur schwerlich zu extrahieren ist (engl).

Braumat_Tips_and_Tricks (nur Englisch)

 

Checkliste um eine Anlage gut abzurunden, nicht nur am Ende der Inbetriebnahme

Checkliste für eine gute Inbetreibnahme und einen guten Abschluss

Infos zur Kopplung S5 <-> S7

Infos zur Quer-Kopplung S7<->S7

Verwiegung mit Braumat und Siwarex

Multi-Engineering with Braumat

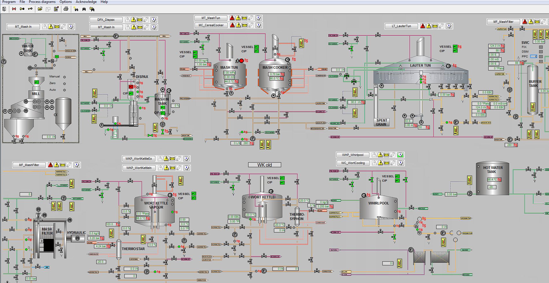
Beispiel für ein großes Prozess-Übersichtsbild hier

Diese Informationen werden laufend erweitert und ergänzt!

 

[Home] [Infos] [Home] [Infos] [Tips and Tricks] [Recipe_based_programming] [CIP_Equipment_Module] [What is new] [Links etc] [Contact] [was ist neu] [FAQ] [Links etc] [Kontakt] [Impressum] [Datenschutzerklärung] [Download]

All in English?